免费领取Spring学习资料
导语 :Prometheus是一个开源的完整监控解决方案,本文将从指标抓取到查询及可视化展示,以及最后的监控告警,对Prometheus做一个基本的认识。
Prometheus是古希腊神话里泰坦族的一名神明,名字的意思是“先见之明”,下图中是Prometheus被宙斯惩罚,饱受肝脏日食夜长之苦。
下面就是我们CRUD Boy所了解的Prometheus,下面是其官网封面图引导语:
From metrics to insight,从指标到洞察力,通过指标去洞察你的系统,为我们的系统提供指标收集和监控的开源解决方案。
也就是说,Prometheus是一个数据监控的解决方案,让我们能随时掌握系统运行的状态,快速定位问题和排除故障。
Prometheus发展速度很快,12年开发完成,16年加入CNCF,成为继K8s 之后第二个CNCF托管的项目,目前Github 42k的🌟,而且社区很活跃,维护频率很高,基本稳定在1个月1个小版本的迭代速度。
Prometheus提供了从指标暴露,到指标抓取、存储和可视化,以及最后的监控告警等一系列组件。
每一个被Prometheus监控的服务都是一个Job,Prometheus为这些Job 提供了官方的SDK ,利用这个SDK可以自定义并导出自己的业务指标,也可以使用Prometheus官方提供的各种常用组件和中间件的Exporter(比如常用的MySQL,Consul等等)。
对于短时间执行的脚本任务或者不好直接 Pull指标的服务,Prometheus提供了PushGateWay网关给这些任务将服务指标主动推Push到网关,Prometheus再从这个网关里Pull指标。
上面提到了Push和Pull,其实这是两种指标抓取模型。
被监控服务一般通过主动暴露metrics端口或者通过Exporter的方式暴露指标,监控服务依赖服务发现模块发现被监控服务,从而去定期的抓取指标。
对于
Prometheus中的指标抓取,采用的是Pull模型,默认是一分钟去拉取一次指标,通过Prometheus.yaml配置文件中的scrape_interval配置项配置,Prometheus对外都是用的Pull模型,一个是Pull Exporter的暴露的指标,一个是Pull PushGateway暴露的指标。
指标抓取后会存储在内置的时序数据库中,Prometheus也提供了PromQL 查询语言给我们做指标的查询,我们可以在Prometheus的WebUI上通过 PromQL,可视化查询我们的指标,也可以很方便的接入第三方的可视化工具,例如grafana。
prometheus提供了alertmanageer基于promql来做系统的监控告警,当promql查询出来的指标超过我们定义的阈值时,prometheus会发送一条告警信息到alertmanager,manager会将告警下发到配置好的邮箱或者微信。
Prometheus的从被监控服务的注册到指标抓取到指标查询的流程分为五个步骤:
被监控服务在Prometheus中是一个Job存在,被监控服务的所有实例在 Prometheus中是一个target的存在,所以被监控服务的注册就是在 Prometheus中注册一个Job和其所有的target,这个注册分为:静态注册和动态注册。
静态注册: 静态的将服务的IP和抓取指标的端口号配置在Prometheus yaml文件的scrape_configs配置下:
scrape_configs:
- job_name: "prometheus"
static_configs:
- targets: ["localhost:9090"]
以上就是注册了一个名为prometheus的服务,这个服务下有一个实例,暴露的抓取地址是localhost:9090。
动态注册: 动态注册就是在Prometheus yaml文件的scrape_configs配置下配置服务发现的地址和服务名,Prometheus会去该地址,根据你提供的服务名动态发现实例列表,在Prometheus中,支持consul,DNS,文件,K8s等多种服务发现机制。基于consul的服务发现:
- job_name: "node_export_consul"
metrics_path: /node_metrics
scheme: http
consul_sd_configs:
- server: localhost:8500
services:
- node_exporter
我们consul的地址就是:localhost:8500,服务名是node_exporter,在这个服务下有一个exporter实例:localhost:9600。
注意:如果是动态注册,最好加上这两配置,静态注册指标拉取的路径会默认的帮我们指定为
metrics_path:/metrics,所以如果暴露的指标抓取路径不同或者是动态的服务注册,最好加上这两个配置。
不然会报错“INVALID“ is not a valid start token,演示下,百度了一下,这里可能是数据格式不统一导致。
metrics_path: /node_metrics
scheme: http
最后可以在webUI中查看发现的实例:
目前,
Prometheus支持多达二十多种服务发现协议:
<azure_sd_config>
<consul_sd_config>
<digitalocean_sd_config>
<docker_sd_config>
<dockerswarm_sd_config>
<dns_sd_config>
<ec2_sd_config>
<openstack_sd_config>
<file_sd_config>
<gce_sd_config>
<hetzner_sd_config>
<http_sd_config>
<kubernetes_sd_config>
<kuma_sd_config>
<lightsail_sd_config>
<linode_sd_config>
<marathon_sd_config>
<nerve_sd_config>
<serverset_sd_config>
<triton_sd_config>
<eureka_sd_config>
<scaleway_sd_config>
<static_config>
在更新完Prometheus的配置文件后,我们需要更新我们的配置到程序内存里,这里的更新方式有两种,第一种简单粗暴,就是重启Prometheus,第二种是动态更新的方式。如何实现动态的更新Prometheus配置。
第一步:首先要保证启动Prometheus的时候带上启动参数:--web.enable-lifecycle
prometheus --config.file=/usr/local/etc/prometheus.yml --web.enable-lifecycle
第二步:去更新我们的Prometheus配置:
curl -v --request POST 'http://localhost:9090/-/reload'
第三步:更新完配置后,我们可以通过Post请求的方式,动态更新配置:
原理:
Prometheus在web模块中,注册了一个handler:
if o.EnableLifecycle {
router.Post("/-/quit", h.quit)
router.Put("/-/quit", h.quit)
router.Post("/-/reload", h.reload) // reload配置
router.Put("/-/reload", h.reload)
}
通过h.reload这个handler方法实现:这个handler就是往一个channle中发送一个信号:
func (h *Handler) reload(w http.ResponseWriter, r *http.Request) {
rc := make(chan error)
h.reloadCh <- rc // 发送一个信号到channe了中
if err := <-rc; err != nil {
http.Error(w, fmt.Sprintf("failed to reload config: %s", err), http.StatusInternalServerError)
}
}
在main函数中会去监听这个channel,只要有监听到信号,就会做配置的reload,重新将新配置加载到内存中
case rc := <-webHandler.Reload():
if err := reloadConfig(cfg.configFile, cfg.enableExpandExternalLabels, cfg.tsdb.EnableExemplarStorage, logger, noStepSubqueryInterval, reloaders...); err != nil {
level.Error(logger).Log("msg", "Error reloading config", "err", err)
rc <- err
} else {
rc <- nil
}
Prometheus对指标的抓取采取主动Pull的方式,即周期性的请求被监控服务暴露的metrics接口或者是PushGateway,从而获取到Metrics指标,默认时间是15s抓取一次,配置项如下:
global:
scrape_interval: 15s
抓取到的指标会被以时间序列的形式保存在内存中,并且定时刷到磁盘上,默认是两个小时回刷一次。并且为了防止Prometheus 发生崩溃或重启时能够恢复数据,Prometheus也提供了类似MySQL中binlog一样的预写日志,当Prometheus崩溃重启时,会读这个预写日志来恢复数据。
Prometheus采集的所有指标都是以时间序列的形式进行存储,每一个时间序列有三部分组成:
指标名和指标标签集合:metric_name{<label1=v1>,<label2=v2>....},指标名:表示这个指标是监控哪一方面的状态,比如http_request_total表示:请求数量;指标标签,描述这个指标有哪些维度,比如http_request_total这个指标,有请求状态码code= 200/400/500,请求方式:method=get/post等,实际上指标名称实际上是以标签的形式保存,这个标签是name,即:name=。
时间戳:描述当前时间序列的时间,单位:毫秒。
样本值:当前监控指标的具体数值,比如http_request_total的值就是请求数是多少。
可以通过查看Prometheus的metrics接口查看所有上报的指标:
所有的指标也都是通过如下所示的格式来标识的:
# HELP // HELP:这里描述的指标的信息,表示这个是一个什么指标,统计什么的
# TYPE // TYPE:这个指标是什么类型的
<metric name>{<label name>=<label value>, ...} value // 指标的具体格式,<指标名>{标签集合} 指标值
Prometheus底层存储上其实并没有对指标做类型的区分,都是以时间序列的形式存储,但是为了方便用户的使用和理解不同监控指标之间的差异,Prometheus定义了4种不同的指标类型:计数器counter,仪表盘gauge,直方图histogram,摘要summary。
Counter类型和redis的自增命令一样,只增不减,通过Counter指标可以统计Http请求数量,请求错误数,接口调用次数等单调递增的数据。同时可以结合increase和rate等函数统计变化速率,后续我们会提到这些内置函数。
和Counter不同,Gauge是可增可减的,可以反映一些动态变化的数据,例如当前内存占用,CPU利用,Gc次数等动态可上升可下降的数据,在Prometheus上通过Gauge,可以不用经过内置函数直观的反映数据的变化情况,如下图表示堆可分配的空间大小:
上面两种是数值指标,代表数据的变化情况,
Histogram和Summary是统计类型的指标,表示数据的分布情况。
Histogram是一种直方图类型,可以观察到指标在各个不同的区间范围的分布情况,如下图所示:可以观察到请求耗时在各个桶的分布。
有一点要注意的是,
Histogram是累计直方图,即每一个桶的是只有上区间,例如下图表示小于0.1毫秒(le=“0.1”)的请求数量是18173个,小于 0.2毫秒(le=“0.2”)的请求是18182 个,在le=“0.2”这个桶中是包含了 le=“0.1”这个桶的数据,如果我们要拿到0.1毫秒到0.2毫秒的请求数量,可以通过两个桶想减得到。
在直方图中,还可以通过
histogram_quantile函数求出百分位数,比如 P50,P90,P99等数据。
Summary也是用来做统计分析的,和Histogram区别在于,Summary直接存储的就是百分位数,如下所示:可以直观的观察到样本的中位数,P90和P99。
Summary的百分位数是客户端计算好直接让Prometheus抓取的,不需要 Prometheus计算,直方图是通过内置函数histogram_quantile在 Prometheus服务端计算求出。
指标导出有两种方式,一种是使用Prometheus社区提供的定制好的 Exporter对一些组件诸如MySQL,Kafka等的指标作导出,也可以利用社区提供的Client来自定义指标导出。
github.com/prometheus/client_golang/prometheus/promhttp
自定义Prometheus exporter:
package main
import (
"net/http"
"github.com/prometheus/client_golang/prometheus/promhttp"
)
func main() {
http.Handle("/metrics", promhttp.Handler())
http.ListenAndServe(":8080", nil)
}
访问:http://localhost:8080/metrics,即可看到导出的指标,这里我们没有自定义任何的指标,但是能看到一些内置的Go的运行时指标和promhttp相关的指标,这个Client默认为我们暴露的指标,go_:以 go_ 为前缀的指标是关于Go运行时相关的指标,比如垃圾回收时间、goroutine 数量等,这些都是Go客户端库特有的,其他语言的客户端库可能会暴露各自语言的其他运行时指标。promhttp_:来自promhttp工具包的相关指标,用于跟踪对指标请求的处理。
添加自定义指标:
package main
import (
"net/http"
"github.com/prometheus/client_golang/prometheus"
"github.com/prometheus/client_golang/prometheus/promhttp"
)
func main() {
// 1.定义指标(类型,名字,帮助信息)
myCounter := prometheus.NewCounter(prometheus.CounterOpts{
Name: "my_counter_total",
Help: "自定义counter",
})
// 2.注册指标
prometheus.MustRegister(myCounter)
// 3.设置指标值
myCounter.Add(23)
http.Handle("/metrics", promhttp.Handler())
http.ListenAndServe(":8080", nil)
}
运行:
模拟下在业务中上报接口请求量:
package main
import (
"fmt"
"net/http"
"github.com/prometheus/client_golang/prometheus"
)
var (
MyCounter prometheus.Counter
)
// init 注册指标
func init() {
// 1.定义指标(类型,名字,帮助信息)
MyCounter = prometheus.NewCounter(prometheus.CounterOpts{
Name: "my_counter_total",
Help: "自定义counter",
})
// 2.注册指标
prometheus.MustRegister(MyCounter)
}
// Sayhello
func Sayhello(w http.ResponseWriter, r *http.Request) {
// 接口请求量递增
MyCounter.Inc()
fmt.Fprintf(w, "Hello Wrold!")
}
main.go:
package main
import (
"net/http"
"github.com/prometheus/client_golang/prometheus/promhttp"
)
func main() {
http.Handle("/metrics", promhttp.Handler())
http.HandleFunc("/counter",Sayhello)
http.ListenAndServe(":8080", nil)
}
一开始启动时,指标counter是0
调用:
/counter接口后,指标数据发生了变化,这样就可以简单实现了接口请求数的统计:
对于其他指标定义方式是一样的:
var (
MyCounter prometheus.Counter
MyGauge prometheus.Gauge
MyHistogram prometheus.Histogram
MySummary prometheus.Summary
)
// init 注册指标
func init() {
// 1.定义指标(类型,名字,帮助信息)
MyCounter = prometheus.NewCounter(prometheus.CounterOpts{
Name: "my_counter_total",
Help: "自定义counter",
})
// 定义gauge类型指标
MyGauge = prometheus.NewGauge(prometheus.GaugeOpts{
Name: "my_gauge_num",
Help: "自定义gauge",
})
// 定义histogram
MyHistogram = prometheus.NewHistogram(prometheus.HistogramOpts{
Name: "my_histogram_bucket",
Help: "自定义histogram",
Buckets: []float64{0.1,0.2,0.3,0.4,0.5}, // 需要指定桶
})
// 定义Summary
MySummary = prometheus.NewSummary(prometheus.SummaryOpts{
Name: "my_summary_bucket",
Help: "自定义summary",
// 这部分可以算好后在set
Objectives: map[float64]float64{
0.5: 0.05,
0.9: 0.01,
0.99: 0.001,
},
})
// 2.注册指标
prometheus.MustRegister(MyCounter)
prometheus.MustRegister(MyGauge)
prometheus.MustRegister(MyHistogram)
prometheus.MustRegister(MySummary)
}
上面的指标都是没有设置标签的,我们一般的指标都是带有标签的,如何设置指标的标签呢?
如果我要设置带标签的counter类型指标,只需要将原来的NewCounter方法替换为NewCounterVec方法即可,并且传入标签集合。
MyCounter *prometheus.CounterVec
// 1.定义指标(类型,名字,帮助信息)
MyCounter = prometheus.NewCounterVec(
prometheus.CounterOpts{
Name: "my_counter_total",
Help: "自定义counter",
},
// 标签集合
[]string{"label1","label2"},
)
// 带标签的set指标值
MyCounter.With(prometheus.Labels{"label1":"1","label2":"2"}).Inc()
其他同理。
刚刚提到了Prometheus中指标有哪些类型以及如何导出我们的指标,现在指标导出到Prometheus了,利用其提供的PromQL可以查询我们导出的指标。
PromQL是Prometheus为我们提供的函数式的查询语言,查询表达式有四种类型:
直接通过指标名即可进行查询,查询结果是当前指标最新的时间序列,比如查询Gc累积消耗的时间:
go_gc_duration_seconds_count
我们可以看到查询出来有多个同名指标结果 可以用
{}做标签过滤查询:比如我们想查指定实例的指标:
go_gc_duration_seconds_count{instance="127.0.0.1:9600"}
而且也支持则表达式,通过
=~指定正则表达式,如下所示:查询所有instance是localhost开头的指标
go_gc_duration_seconds_count{instance=~"localhost.*"}
范围查询的结果集就是区间向量,可以通过[]指定时间来做范围查询,查询5分钟内的Gc累积消耗时间:
go_gc_duration_seconds_count{}[5m]
注意:这里范围查询第一个点并不一定精确到刚刚好5分钟前的那个时序样本点,他是以5分钟作为一个区间,寻找这个区间的第一个点到最后一个样本点。
时间单位:
d:天,h:小时,m:分钟,ms:毫秒,s:秒,w:周,y:年
同样支持类似SQL中的offset查询,如下:查询一天前当前5分钟前的时序数据集:
go_gc_duration_seconds_count{}[5m] offset 1d
Prometheus内置了很多函数,这里主要记录下常用的几个函数的使用:
rate和irate函数:rate函数可以用来求指标的平均变化速率
rate函数=时间区间前后两个点的差 / 时间范围
一般rate函数可以用来求某个时间区间内的请求速率,也就是我们常说的QPS
但是rate函数只是算出来了某个时间区间内的平均速率,没办法反映突发变化,假设在一分钟的时间区间里,前50秒的请求量都是0到10左右,但是最后10秒的请求量暴增到100以上,这时候算出来的值可能无法很好的反映这个峰值变化。
这个问题可以通过irate函数解决,irate函数求出来的就是瞬时变化率。
时间区间内最后两个样本点的差 / 最后两个样本点的时间差
可以通过图像看下两者的区别:irate函数的图像峰值变化大,rate函数变化较为平缓。
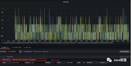
也是上边的例子,我们在求指定接口的QPS的时候,可能会出现多个实例的QPS的计算结果,如下是存在多个接口,三个服务的QPS。
rate(demo_api_request_duration_seconds_count{job="demo", method="GET", status="200"}[5m])
利用sum函数可以将三个QPS聚合,即可得到整个服务该接口的QPS:其实Sum就是将指标值做相加。
但是这样直接的相加太笼统抽象了,可以配合by和without函数在sum的时候,基于某些标签分组,类似SQL中的
group by
例如,我可以根据请求接口标签分组:这样拿到的就是具体接口的QPS:
sum(rate(demo_api_request_duration_seconds_count{job="demo", method="GET", status="200"}[5m])) by(path)
也可以不根据接口路径分组:通过without指定:
sum(rate(demo_api_request_duration_seconds_count{job="demo", method="GET", status="200"}[5m])) without(path)
可以通过
histogram_quantile函数做数据统计:可以用来统计百分位数:第一个参数是百分位,第二个histogram指标,这样计算出来的就是中位数,即P50
histogram_quantile(0.5,go_gc_pauses_seconds_total_bucket)
在刚刚写的自定义exporter上新增几个histogram的样本点:
MyHistogram.Observe(0.3)
MyHistogram.Observe(0.4)
MyHistogram.Observe(0.5)
histogram的桶设置:
MyHistogram = prometheus.NewHistogram(prometheus.HistogramOpts{
Name: "my_histogram_bucket",
Help: "自定义histogram",
Buckets: []float64{0,2.5,5,7.5,10}, // 需要指定桶
})
如果这样的话,所有指标都会直接进入到第一个桶,即0到2.5这个桶,如果我要计算中位数,那么这个中位数按照数学公式来算的话,肯定是在0到2.之间的,而且肯定是0.3到0.5之间。
我用histogram_quantile函数计算下:计算结果是1.25,其实已经不对了。
histogram_quantile(0.5,my_histogram_bucket_bucket)
我在计算下P99,等于2.475:
histogram_quantile(0.99,my_histogram_bucket_bucket)
我的指标都是不大于1的,为啥算出来的P50和P99都这么离谱呢?
这是因为Prometheus他是不保存你具体的指标数值的,他会帮你把指标放到具体的桶,但是他不会保存你指标的值,计算的分位数是一个预估的值,怎么预估呢?
就是假设每个桶内的样本分布是均匀的,线性分布来计算的,比如刚刚的P50,其实就是算排在第50%位置的样本值,因为刚刚所有的数据都落在了第一个桶,那么他在计算的时候就会假定这个50%值在第一个桶的中点,他就会假定这个数就是0.5_ 2.5,P99就是第一个桶的99%的位置,他就会假定这个数就是0.99 _ 2.5。
导致这个误差较大的原因就是我们的bucket设置的不合理。
重新定义桶:
// 定义histogram
MyHistogram = prometheus.NewHistogram(prometheus.HistogramOpts{
Name: "my_histogram_bucket",
Help: "自定义histogram",
Buckets: []float64{0.1,0.2,0.3,0.4,0.5}, // 需要指定桶
})
上报数据:
MyHistogram.Observe(0.1)
MyHistogram.Observe(0.3)
MyHistogram.Observe(0.4)
重新计算 P50,P99:
桶设置的越合理,计算的误差越小。
除了可以利用Prometheus提供的webUI可视化我们的指标外,还可以接入Grafana来做指标的可视化。
配置好
prometheus的地址:
编辑仪表盘:
在
metrics处编写PromQL即可完成查询和可视化:
仪表盘编辑完后,可以导出对应的 json 文件,方便下次导入同样的仪表盘:
以上是我之前搭建的仪表盘:
AlertManager是prometheus提供的告警信息下发组件,包含了对告警信息的分组,下发,静默等策略。配置完成后可以在webui上看到对应的告警策略信息。告警规则也是基于PromQL进行定制的。
编写告警配置:当Http_srv这个服务挂了,Prometheus采集不到指标,并且持续时间1分钟,就会触发告警
groups:
- name: simulator-alert-rule
rules:
- alert: HttpSimulatorDown
expr: sum(up{job="http_srv"}) == 0
for: 1m
labels:
severity: critical
在prometheus.yml中配置告警配置文件,需要配置上alertmanager的地址和告警文件的地址
# Alertmanager configuration
alerting:
alertmanagers:
- static_configs:
- targets: ['localhost:9093']
# Load rules once and periodically evaluate them according to the global 'evaluation_interval'.
rule_files:
- "alert_rules.yml"
#- "first_rules.yml"
配置告警信息,例如告警发送地址,告警内容模版,分组策略等都在alertmanager的配置文件中配置:
global:
smtp_smarthost: 'smtp.qq.com:465'
smtp_from: 'xxxx@qq.com'
smtp_auth_username: 'xxxx@qq.com'
smtp_auth_password: 'xxxx'
smtp_require_tls: false
route:
group_interval: 1m
repeat_interval: 1m
receiver: 'mail-receiver'
# group_by //采用哪个标签作为分组
# group_wait //分组等待的时间,收到报警不是立马发送出去,而是等待一段时间,看看同一组中是否有其他报警,如果有一并发送
# group_interval //告警时间间隔
# repeat_interval //重复告警时间间隔,可以减少发送告警的频率
# receiver //接收者是谁
# routes //子路由配置
receivers:
- name: 'mail-receiver'
email_configs:
- to: 'xxxx@qq.com'
当我kill进程:
prometheus已经触发告警:
在等待1分钟,如果持续还是符合告警策略,则状态为从
pending变为FIRING会发送邮件到我的邮箱
此时我的邮箱收到了一条告警消息:
alertmanager也支持对告警进行静默,在alertmanager的WEBUI中配置即可:
间隔了4分钟,没有收到告警,静默生效:
一个小时没有收到告警信息:
参考资料:
END
关注后端面试那些事,回复【2022面经】
获取最新大厂Java面经